Grafana Oracle SEDatasource Plugin: Free Guide

D.Tomfoolerylondon 94 views
Grafana Oracle SEDatasource Plugin: Free Guide

Grafana Oracle SEDatasource Plugin: Your Free Guide

Hey everyone! Today, we’re diving deep into something super cool for all you data geeks out there: the Grafana Oracle SEDatasource plugin . If you’re working with Oracle databases and want to visualize your data in Grafana, you’ve come to the right place, guys. We’re going to break down what this plugin is, why you’d want to use it, and the best part – how you can get it for free !

What Exactly is the Grafana Oracle SEDatasource Plugin?

So, what’s the big deal with the Grafana Oracle SEDatasource plugin ? Simply put, it’s a bridge. Think of Grafana as your super-powered dashboard creator, and Oracle as your massive data vault. Normally, getting data from your Oracle database to show up nicely in Grafana can be a bit of a hassle. You might need to set up complex queries, intermediary databases, or fancy scripts. That’s where this plugin swoops in like a superhero! It allows Grafana to directly connect to your Oracle database, fetch the data you need, and then display it in all sorts of awesome charts, graphs, and tables. No more manual data wrangling, no more complicated workarounds. It streamlines the whole process, making your data visualization journey smooth and efficient. Whether you’re tracking performance metrics, monitoring business KPIs, or just want to see your database trends in a visually appealing way, this plugin is a game-changer. It opens up a world of possibilities for anyone who needs to monitor Oracle data with the power and flexibility of Grafana. The setup is generally straightforward, letting you focus on what really matters: understanding your data.

Why You Absolutely Need This Plugin for Oracle Data

Now, let’s chat about why you should seriously consider using the Grafana Oracle SEDatasource plugin . If you’re managing Oracle databases, you know they hold a ton of critical information. But raw data in tables? Not exactly the most exciting or insightful thing to look at, right? This is where the power of visualization comes in, and Grafana is king here. This plugin is your golden ticket to transforming those rows and columns into something easily digestible and actionable. Imagine having a real-time dashboard showing the health of your Oracle instances, tracking query performance, or visualizing user activity – all in one place, all updated automatically. It’s not just about pretty pictures; it’s about gaining insights from your Oracle data that you might otherwise miss. Faster decision-making, proactive problem identification, and a clearer understanding of your system’s behavior are just some of the benefits. Plus, when you can easily share these dashboards with your team or stakeholders, everyone is on the same page. The plugin handles the nitty-gritty of connecting and querying, so you can focus your energy on building meaningful visualizations that tell a story. For anyone serious about leveraging their Oracle data, this plugin moves it from a complex backend system to a dynamic, visual front-end that drives real business value. It’s the ultimate tool to unlock the potential of your Oracle data .

Getting the Grafana Oracle SEDatasource Plugin for Free!

Okay, the part you’ve all been waiting for: getting the Grafana Oracle SEDatasource plugin for free . Yes, you heard that right! Many of these powerful plugins are developed by the community, and they often release them under open-source licenses, which means you can download, use, and even modify them without paying a dime. It’s a fantastic example of how collaborative development can benefit everyone. To get your hands on it, you’ll typically head over to the Grafana plugins marketplace or the plugin’s official GitHub repository. Just search for “Oracle SEDatasource” (or similar variations). You’ll usually find clear instructions on how to install it. This usually involves downloading the plugin files and placing them in the correct directory within your Grafana installation. Sometimes, it can be as simple as running a command line instruction. Remember to check the plugin’s documentation for the most up-to-date installation steps and any specific prerequisites, like requiring certain Oracle client libraries on the server where Grafana is running. The beauty of free and open-source software is that it democratizes access to powerful tools. Now, anyone can leverage their Oracle data with Grafana’s visualization capabilities without a hefty price tag. It’s all about empowering users and fostering innovation within the tech community. So go ahead, explore, and start building those amazing Oracle dashboards today without spending a penny!

Installation and Setup Guide

Alright guys, let’s get down to business with the installation and setup of the Grafana Oracle SEDatasource plugin . While the exact steps can vary slightly depending on your operating system and Grafana version, the general process is usually quite consistent. First things first, you’ll need to make sure you have Grafana installed and running. Once that’s sorted, you’ll typically download the plugin. The most common way is via the Grafana command-line interface (CLI). Open up your terminal or command prompt, navigate to your Grafana plugins directory (often something like /var/lib/grafana/plugins on Linux, or a similar path on Windows/macOS), and then run a command like grafana-cli plugins install <plugin-id> . The specific <plugin-id> will be unique to the Oracle SEDatasource plugin – you’ll find this on its plugin page or GitHub repo. Alternatively, you might download a ZIP file directly from the plugin’s repository, extract it, and then manually place the plugin folder into your Grafana plugins directory. After placing the files, you’ll need to restart your Grafana server for it to recognize the new plugin. Once Grafana is back online, you can go into the Grafana UI, navigate to Configuration -> Data Sources, and click “Add data source”. You should see the Oracle SEDatasource option appear in the list. Select it, and then you’ll need to configure the connection details. This is the crucial part: you’ll enter your Oracle database connection string (often including hostname, port, and service name/SID), the username, and the password. You might also need to specify things like the Oracle Instant Client path if it’s not automatically detected. Read the plugin’s documentation carefully – it’s your best friend here! It will detail any specific requirements, like necessary Oracle client libraries that need to be installed on the server running Grafana. Sometimes, you might need to configure specific SQL*Net parameters. Once you’ve entered all the details and hit “Save & Test”, you should see a confirmation that the connection to your Oracle database is successful. Boom! You’re ready to start querying your Oracle data and building those awesome Grafana dashboards. Remember to use secure credentials and follow best practices for database access.

Configuring Your Oracle Data Source in Grafana

After successfully installing the Grafana Oracle SEDatasource plugin , the next logical step is to configure it within Grafana itself. This is where you tell Grafana exactly how to talk to your Oracle database. So, head over to your Grafana dashboard, click on the Gear icon (which represents Configuration), and then select Data Sources . From there, hit the Add data source button. Now, search for and select the “Oracle SEDatasource” from the list of available plugins. You’ll be presented with a form to fill out. The key fields you’ll need to provide are: Name : Give your data source a descriptive name, like “Oracle Production DB” or “Oracle HR Data”. Connection Details : This is the core. You’ll need the Oracle Host , Port , and the Service Name or SID . These details are essential for Grafana to locate your database. Credentials : Enter the Username and Password for a user who has the necessary read permissions on the Oracle database tables you want to query. It’s highly recommended to create a dedicated, less-privileged user for Grafana to use, rather than giving it admin credentials – security first, always! Database Specific Options : Depending on the plugin version and your Oracle setup, you might have additional options. This could include things like specifying the Oracle TNS Admin path if you’re using tnsnames.ora files, or setting up SSL/TLS encryption for the connection. You might also find options related to query timeouts or specific driver settings. Authentication Methods : Some configurations might allow for different authentication methods, like OS authentication or Kerberos, though username/password is the most common. Crucially , pay close attention to the Database Type or Driver settings if offered, ensuring it matches your Oracle version and configuration. Testing the Connection : Once all the fields are filled, there’s usually a Save & Test button. Click this! If everything is configured correctly, you’ll see a green message confirming “Data source is working”. If you get an error, don’t panic. Go back and double-check every single field you entered – typos are common culprits! Check your network connectivity from the Grafana server to the Oracle database server. Ensure the Oracle listener is running and accessible. Review the Oracle user’s permissions and the database’s security settings. The plugin’s documentation will be invaluable here for troubleshooting specific error messages. Getting this right is fundamental to actually using the plugin, so take your time and be meticulous. Once tested and saved, this Oracle data source will be available for you to select when creating or editing your Grafana dashboards and panels.

Leveraging Grafana for Oracle Data Visualization

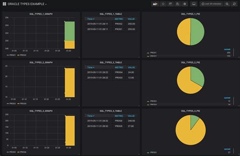
Now that you’ve got the Grafana Oracle SEDatasource plugin installed and configured, the real magic begins: visualizing your Oracle data ! Grafana is incredibly powerful for this. When you create a new dashboard or edit an existing panel, you’ll now see your configured Oracle data source available in the dropdown menu. This means you can start building queries directly within Grafana to pull the information you need. The query editor for the Oracle plugin will likely allow you to write standard SQL queries. This is fantastic because if you’re already familiar with SQL, you’re halfway there! You can write SELECT statements to pull specific columns, filter data using WHERE clauses, join tables, and perform aggregations like COUNT , SUM , or AVG . For example, you could write a query to get the total number of active users in your Oracle database for the last 24 hours, or perhaps the average response time of a critical application module. Don’t be afraid to experiment with your SQL. The beauty of Grafana is that you can quickly see the results of your queries visualized. As you refine your SQL, the graph or table will update in real-time (or with a refresh), allowing you to iterate rapidly. Beyond basic queries, Grafana excels at creating different types of visualizations. You can turn your Oracle query results into line charts to show trends over time, bar charts for comparisons, pie charts for proportions, single stat panels to display key metrics (like total revenue or error count), and tables for detailed breakdowns. You can also set up alerts based on your Oracle data. Imagine setting an alert to notify you if the number of failed login attempts in Oracle exceeds a certain threshold – that’s proactive monitoring at its finest! Templating is another powerful Grafana feature that works great with the Oracle plugin. You can create dropdown menus on your dashboard that allow users to dynamically change parameters in your SQL queries, like selecting a specific server, a time range, or a user ID. This makes your dashboards incredibly flexible and reusable. For instance, a single dashboard could be used to monitor different Oracle instances just by changing a template variable. The key is to think about the questions you want your data to answer. Are you looking for performance bottlenecks? User activity patterns? Resource utilization? Design your queries and choose your visualizations accordingly. The Grafana Oracle SEDatasource plugin empowers you to transform raw Oracle data into actionable insights that drive better understanding and faster decision-making. It’s all about making complex data simple and accessible through powerful visuals.

Best Practices for Monitoring Oracle with Grafana

Alright folks, let’s talk best practices when you’re using the Grafana Oracle SEDatasource plugin to keep your Oracle databases in top shape. First off, security is paramount . Always use a dedicated Oracle user account for Grafana, and ensure this account has only the minimum necessary privileges (read access to the tables and views you need). Avoid using administrative accounts – that’s just asking for trouble! Keep your Grafana database credentials secure, and consider using environment variables or Grafana’s secure credential storage options if available. Secondly, optimize your SQL queries . Remember, every query Grafana runs hits your production Oracle database. Inefficient queries can slow down your dashboards and impact your database performance. Use EXPLAIN PLAN in Oracle to analyze your queries, ensure you have appropriate indexes on your tables, and avoid SELECT * when you only need a few columns. Fetch only the data you need. Thirdly, manage your data sources carefully . Give them clear, descriptive names. If you have multiple Oracle databases, label them precisely (e.g., “Oracle-Prod-AppDB”, “Oracle-Dev-DW”). This prevents confusion when selecting data sources in your panels. Fourth, leverage Grafana’s features . Use templating to make dashboards dynamic and reusable. Set up alerts for critical metrics – don’t just rely on visual inspection. If response times go up or error counts spike, you want to know immediately , not when you happen to glance at the dashboard. Use annotations to mark important events, like deployments or database maintenance, directly on your graphs. This provides valuable context when investigating performance changes. Fifth, monitor Grafana itself . Ensure your Grafana server has adequate resources. Keep Grafana and its plugins updated to benefit from security patches and new features. Regularly check Grafana’s logs for any errors related to the Oracle data source connection or queries. Sixth, understand your Oracle metrics . Before you even start building dashboards, know what you want to monitor. Are you focused on AWR data, V$ views, application-specific tables, or something else? Tailor your queries and visualizations to the specific metrics that matter for your Oracle environment’s health and performance. Finally, document everything . Document your data source configurations, your key dashboard queries, and the purpose of each dashboard. This is invaluable for team collaboration and future maintenance. By following these guidelines, you’ll ensure your Oracle monitoring with Grafana is efficient, secure, and truly valuable. Happy monitoring, everyone!

Conclusion: Unlock Your Oracle Data’s Potential

So there you have it, guys! We’ve walked through what the Grafana Oracle SEDatasource plugin is, why it’s an absolute must-have for anyone working with Oracle data , and crucially, how you can get it completely free . This plugin is a powerful tool that bridges the gap between your robust Oracle databases and the stunning visualization capabilities of Grafana. It simplifies the process of pulling and displaying your critical data, transforming complex information into actionable insights. Whether you’re a database administrator keeping an eye on performance, a developer tracking application usage, or a business analyst looking for trends, this plugin empowers you. Remember the key steps: install it using the CLI or manual placement, configure your connection details meticulously, and then dive into creating insightful dashboards with SQL queries. Always keep security and query optimization in mind – these are your best friends for a smooth operation. The fact that this kind of powerful integration is often available for free, thanks to the open-source community, is just incredible. It lowers the barrier to entry and allows businesses and individuals of all sizes to leverage advanced data visualization techniques. Don’t miss out on the opportunity to unlock the full potential of your Oracle data . Start exploring, start visualizing, and start making smarter decisions today with Grafana and the Oracle SEDatasource plugin. Happy dashboarding!